Грамматика киноязыка, стр. 60

22.1 Простой случай движения нескольких человек, снимаемого непрерывно движущейся камерой (непрерывным трэвеллингом). Группа распределяется вдоль дороги. Только один человек достигает финальной точки.
В этом примере камера и актеры движутся параллельно. Но такой же прием может быть применен и к группе, прослеживаемой камерой на рисунке 22.2.

22.2 Другой пример одновременного движения, снимаемого камерой в движении, которая перемещается, следуя за актерами.
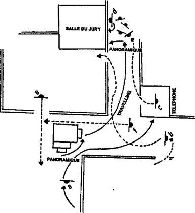
А перемещается по коридору. В входит в кадр из-за камеры справа и обгоняет А, который сворачивает в другой коридор. Камера панорамирует его (влево) и начинает следовать за им. C спускается по коридору. Он приветствует А и продолжает идти на нас, выходя из кадра слева. Когда А достигает телефона-автомата, где С разговаривает, мы видим как В входит в кадр через дверь слева, мы продолжаем движение камеры за С, который подходит к группе из четырех человек. В это время судебный исполнитель D просит тишины и указывает на дверь слева. Камера останавливается и поворачивается влево, прослеживая за жестом судебного исполнителя и показывая дверь, где на табличке написано "Зал суда". С самого начала трэвеллингом прослеживались однотипные движения, подводя зрителя к кульминационному моменту плана. Движения тщательно входили одно в другое, как будто специально разыгранные для камеры.
Когда камера перемещается вместе с идущими или бегущими актерами, ее нелегко остановить одновременно с людьми. Кадрирование конца такой сцены бывает весьма проблематичным, нужна очень хорошая команда операторов для того, чтобы синхронизировать движения. Лучше всего получить остановку за счет простого обрыва кадра, чем за счет остановки самой камеры.
Случай 1.
Если актер идет на нас и камера перемещается вместе с ним, мы можем перейти от плана с движения к фиксированному плану по той же визуальной оси в момент, когда актер показан полным кадром в центре изображения (рис. 22.3).

22.3 Движение по одной общей визуальной оси, использованное для соединения двух планов (в движении и фиксированного) одного и того же сюжета в движении.
Случай 2.
Когда снимается быстрое движение с первого кадра, актер бежит на камеру, которая отступает назад. Актер может увеличить скорость в конце плана и выйти из кадра во время движения камеры. Во втором кадре актер (в центре) делает два-три шага бегом и останавливается (рис. 22.4).

22.4 Легче соединить план с движения и статичный план, если сюжет в движении может выйти из кадра во время трэветинга.
Случай 3.
Если камера отходит назад, снимая актера, который меняет направление, то лучше всего показать это изменение в момент съемки второго плана (статичного) (рис. 22.5)

22.5 Изменение направления движения актера более очевидно со второй позиции камеры, фиксированной.
Первый план похож на предыдущие случаи. Актер приближается к нам, мы даем приближенный его план, и камера отступает назад. Мы обрываем кадр, когда актер полным кадром в центре. Он делает два шага на нас, затем поворачивается и выходит из кадра, прослеживаемый, если это возможно, вращением камеры.
Случай 4.
Трэвеллинг, параллельный актеру, может использоваться и в других случаях. Сначала (приближенным планом) мы перемещаемся вместе с актером в профиль или с поворотом в три четверти. Затем обрываем кадр и даем актера полным кадром неподвижной камерой. Актер входит со стороны, противоположной направлению его движения, и останавливается в центре (рис. 22.6).

22.6 Фиксирование камеры, параллельно двигающемуся актеру (сюжету).
Случай 5.
Панорамная съемка может использоваться во втором плане, останавливаясь вместе с актером, если он прекращает идти или бежать (рис. 22.7).

22.7 Если движение сюжета слишком быстрое, то второй кадр, камера под прямым углом, может быть панорамным планом.
В первом плане актер перемещается вместе с камерой в движении. Здесь обрываем кадр и даем следующий план полным кадром.
Актер, в центре, перемещается в том же направлении, и камера панорамирует его до тех пор, пока он не остановится.
Как было уже отмечено в предыдущих случаях, размеры персонажа в обоих планах и его положение в одном и том же месте сценического пространства весьма проблематичны для удачного перехода в момент смены кадров. Особенно быстро начинает уменьшаться силуэт актера, когда он выходит из второго плана.
Случай 6.
Положение неподвижной камеры под прямым углом может использоваться для второго плана, когда снимается бегущий человек. В первом плане актер кадрируется в центре средним планом. Камера перемещается вместе с ним по той же линии. В конце кадра камера делает легкое вращение в сторону, оставляя пустой часть кадра напротив актера. В следующем плане камерой снимаем актера в том же положении. Он убегает от нас к центру изображения (рис. 22.8).

22.8 При таком положении камеры, под прямым углом, актер в движении остается все время в одной и той же части экрана в обоих кадрах. Съемка фиксированной камерой кадрирует его спиной, он уходит в неопределенном направлении.
Случай 7.
Контрплан может использоваться для показа группы актеров, остановившихся на месте (рис. 22.9).

22.9 Расположение камеры с внешней обратной точки; используется травеплинг и фиксированный план для съемки группы в движении, которая останавливается во втором плане.
В первом плане камера направляется на группу, показываемую полным кадром. Обрываем кадр и даем контрплан, средним планом. Камера неподвижна. Актеры входят в кадр, направляются вперед (в направлении, противоположном предыдущему плану) и останавливаются.
Неподвижная камера была расположена по другую сторону линии действия. Таким образом получается очень удачное визуальное заключение сцены, особенно динамичное при съемках движения ходьбы или бега.
Чаще всего, съемка с движения производится таким образом: камера устанавливается на тележку, перемещающуюся по рельсам, которые монтируются в нужном направлении.
Камера может перемещаться непрерывно или с остановками, она может в любой момент поменять направление движения. Рисунок 22.10 дает план расположения сцены, где идет съемка с движения.

22.10 Трэвеллинг с остановками, где направление движения сначала в одну сторону, потом назад, потом вновь в ту же сторону.
Два солдата, А и В, перемещаются по полю боя. Камера перемещается в их сторону. Когда солдаты достигают позиции 1, они падают на землю и ждут. Камера тоже останавливается. Затем солдаты поднимаются, и А один направляется к позиции 2, где он останавливается, прослеживается камерой в движении. Понимая, что он один, А поворачивается и возвращается к В. Камера возвращается к позиции 1. Третья остановка камеры. В - рядом. А помогает ему подняться на ноги и кладет его руку себе на плечо. С трудом они вместе перемещаются к позиции 2. Четвертая остановка камеры. Камера опять движется в первоначальном направлении движения. Оба солдата отдыхают, затем продолжают путь, оказываясь в позиции 5, где они (и камера) вновь останавливаются. В говорит, что он не может двигаться дальше, он хочет остаться, он умирает.